山東科技職業學院
客戶需求
學校要求按照“數據可采集、數據可存儲、目標可設計、指標可對比、維度有畫像、問題有預警、診斷有過程、改進有建議、報告可生成、結果可分析、未來有引導”的診改基本原則,提供多種診斷標準模版,基于“五縱五橫一平臺”與“8字型螺旋質量改進”的理念,支持各層面、各級別的指標與質控點的自定義設計。
解決方案
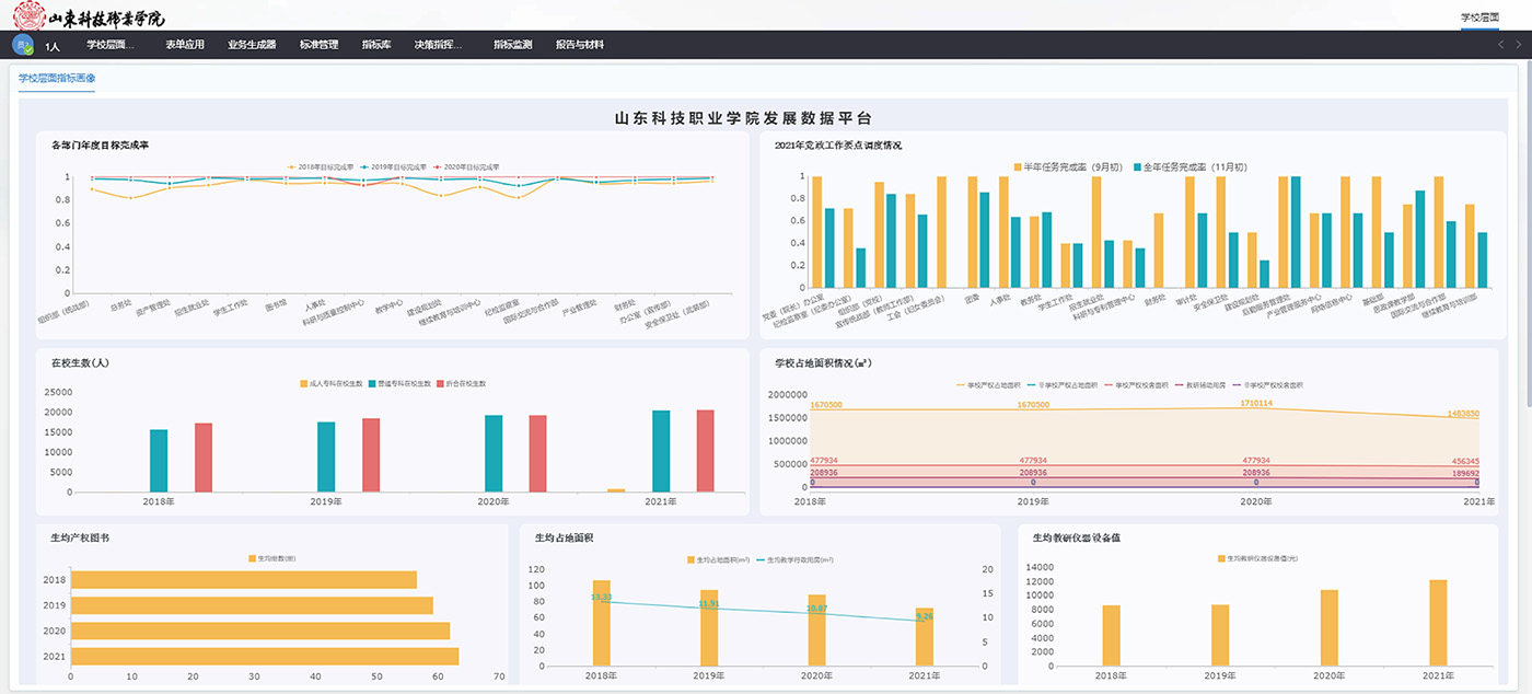
融合學校“智慧校園”頂層設計,對接基礎支撐平臺系統,開發建設基于校內各職能部門、專業、課程、教師、學生診改全流程的內部質量保證體系診斷與改進平臺;建設數據互聯互通、實時共享的大數據平臺,實現對學校、院系、專業、教師、學生五個層面的數據實時分析展示,實時掌握核心數據及診斷人才培養工作狀況,為學校自主診改、人才培養年度質量報告編制提供數據服務支持。

應用效果
形成了“目標化、特色化、智能化、常態化”的內部質量診改體系,從而學校實現了常態化、高效率地開展診改工作。持續提升了學校治理能力和管理信息化水平,并助力學院于2021年12月順利通過了診改復核。




